¿Cómo funciona la sección de segmentación? AML+
La segmentación te permite agrupar, entender, monitorear y dar seguimiento al comportamiento y transacciones de tus factores de riesgos por medio de modelamiento estadístico.
Con la nueva sección de segmentación podrás hacer prevención de lavado de activos en tu organización al agrupar y entender las características de tus factores de riesgo (clientes, contrapartes, canales, jurisdicción y productos) para así monitorear y dar seguimiento a su comportamiento y transacciones que te permitan garantizar que no están involucrados en operaciones sospechosa que promuevan el lavado de activos, financiación del terrorismo y proliferación de armas masivas.
La información ingresada en la sección de segmentación contará con una infraestructura dedicada que permite guardar esta información de forma independiente y darle el cuidado que la naturaleza de la información necesita.
→ Recuerda que para disponer de este módulo debes contar con el sistema de gestión AML+ en el plan Enterprise ⚡
¿Cómo crear una segmentación?
Para crear una segmentación de tus clientes y contrapartes debes estar en el sistema de gestión de AML (anti lavado de activos), dirígete a la barra del lado izquierdo, seleccionar la sección de “segmentación” y dar clic en crear segmentación.

Seguidamente debes ingresar un nombre para distinguir y referenciar la segmentación a realizar, además debes elegir el factor de riesgos a segmentar entre clientes, contrapartes, canales, jurisdicción y productos.

Después de elegir el factor de riesgo te aparecerán “Las particiones del conjunto de datos” las cuales te ayudarán a distinguir los conjuntos de datos para hacer más fácil y óptima la segmentación. Por ejemplo la variable tipo de persona indica que va dividir la segmentación en dos conjuntos en las personas Naturales y en las jurídicas ya que estas no tienen el mismo comportamiento.
Además de la variable tipo de persona, puedes elegir únicamente una variable adicional de partición, está debe ser una de las variables que tienes en el formato del factor de riesgo a segmentar, en este ejemplo el de clientes. Para añadir esta variable debes dar clic en el icono “+” al lado derecho de la variable tipo persona.

Ahí aparecerá una casilla desplegable donde podrás seleccionar la variable entre las existentes en el formato de el factor de riesgo que elegiste, al elegir la variable te muestra al lado las opciones de los conjuntos que se crearán a partir de la de la partición por variable. finalmente, debes darle clic en “crear y genera modelos”

Ahora la herramienta te muestra los conjuntos de datos creados a partir de la partición con las combinaciones posibles, en nuestro ejemplo aparecen 4 conjuntos ya que elegimos dos particiones y las combinaciones posibles son: natural-activo, legal-activo, natural-inactivo y legal-inactivo.

¿Cómo gestiono múltiples modelos dentro de una segmentación?
Desde la columna “Acciones” puedes seleccionar:
Ver modelos
Una segmentación puede contener más de un modelo, por ejemplo:
- Persona natural.
- Persona jurídica.
- Diferentes tipologías de clientes o contrapartes.

Aquí inicia la minería de datos por medio del modelo CRISP-DM para cada uno de los conjuntos, adicional debes elegir cada uno de los conjuntos para realizar el proceso de segmentación
¿Cómo realizar el proceso de segmentación?
Para iniciar el proceso de segmentación debes tener los conjuntos creados por medio de partición de datos y dar clic en uno de los conjuntos para procesar la segmentación. La segmentación cuenta con 5 pasos que te explicaremos a continuación.
¿Cómo selecciono las variables para la segmentación?
En esta primera etapa debes elegir las variables que alimentarán el modelo.
El sistema te mostrará:
- Listado de variables disponibles.
- Variables previamente seleccionadas.
- Proyección de evaluación de segmentación.
- Indicador de Poblamiento por variable.
¿Cómo se calcula el poblamiento?
El poblamiento mide el nivel de completitud de los datos cargados.
Indica:
- Cuántos registros están diligenciados.
- Qué porcentaje de la información está completa.
- Qué tan robustos son los datos para ejecutar el modelo.
Entre mayor sea el poblamiento, mayor será la confiabilidad estadística de la segmentación.
Este paso permite validar la calidad de la información antes de avanzar.

¿Cómo se preparan los datos antes de ejecutar el modelo?
Una vez seleccionadas las variables, el sistema inicia la fase de preparación estadística.
Durante esta etapa se realizan automáticamente:
- Limpieza y validación de datos.
- Ajustes y transformaciones.
- Normalización (cuando aplica).
- Cálculos estadísticos previos.
El sistema muestra las etapas del procesamiento para garantizar:
- Transparencia en el tratamiento de la información.
- Claridad sobre cómo el modelo trabaja los datos.
- Soporte documental para auditoría y cumplimiento regulatorio.

¿Cómo se selecciona el modelo de segmentación?
La selección del modelo combina análisis automatizado y recomendación inteligente basada en la información cargada por el usuario.
Una vez finalizada la preparación de datos, el sistema:
- Genera una previsualización de la información cargada.
- Presenta un muestreo representativo de los datos.
- Muestra gráficas de distribución en 2D o 3D, dependiendo de las variables seleccionadas.
- Permite observar el comportamiento preliminar de agrupación.
¿Cómo interviene Copilot?
La información procesada se envía a Copilot, que analiza automáticamente:
- La tipología de las variables.
- La distribución estadística.
- La densidad y dispersión de los datos.
- La estructura general de la información.
- Los posibles patrones naturales de segmentación.
Con base en este análisis, Copilot sugiere el modelo más adecuado entre:
- Bietápico
- K-Means
- DBSCAN
La recomendación depende directamente de la información que el usuario haya cargado y de cómo se comportan los datos después de su preparación.
¿Por qué existen varios modelos?
Cada modelo responde mejor a diferentes estructuras de información:
- Algunos funcionan mejor cuando los grupos están claramente definidos.
- Otros identifican segmentos a partir de densidad.
- Otros se adaptan mejor a combinaciones de variables numéricas y categóricas.
Por esta razón, el sistema no impone un único modelo, sino que recomienda el más apropiado según el comportamiento real de los datos.
¿Quién toma la decisión final?
Aunque Copilot realiza una sugerencia técnica basada en el análisis estadístico, la decisión final siempre la toma el usuario, garantizando control metodológico y alineación con los objetivos del proceso de segmentación.


¿Cómo se configuran los hiperparámetros?
Después de elegir la técnica de modelado, el sistema permite definir o validar los hiperparámetros necesarios para optimizar la segmentación.
Los hiperparámetros son valores de configuración que influyen directamente en el comportamiento del modelo y en la forma en que se generan los segmentos.
¿Cómo se determinan los hiperparámetros según el modelo?
K-Means y Bietápico
En estos modelos, el principal hiperparámetro es el número de segmentos.
Se puede determinar utilizando los siguientes métodos:
Método del Codo
- Calcula la distancia media de los objetos a su centroide.
- Evalúa qué tan cerca están los elementos dentro de un mismo grupo.
- Se grafica la variación interna al aumentar el número de segmentos.
- El punto de inflexión donde la curva deja de descender de forma pronunciada se conoce como “codo” y sugiere el número óptimo de segmentos.
Método de la Silueta
- Mide qué tan similares son los elementos dentro de su propio grupo en comparación con otros grupos.
- Permite validar si el número de segmentos seleccionado es estadísticamente consistente.
DBSCAN
En este modelo no se define previamente el número de segmentos, sino que se identifican agrupaciones basadas en densidad.
Método de Distancia K
- Ayuda a estimar el valor óptimo de eps (radio de vecindad).
- Analiza la distancia de cada punto a sus vecinos más cercanos.
- El punto donde se observa un cambio significativo en la pendiente de la gráfica indica un valor sugerido para eps.
Parámetros de Densidad
- eps (epsilon): distancia máxima entre puntos para que sean considerados vecinos. Controla la proximidad requerida para formar un clúster.
- min_samples: número mínimo de puntos dentro del radio eps para considerar un grupo como un clúster real.
Estos parámetros determinan:
- La detección de grupos basados en densidad.
- La separación de puntos considerados ruido.
- La granularidad de la segmentación.

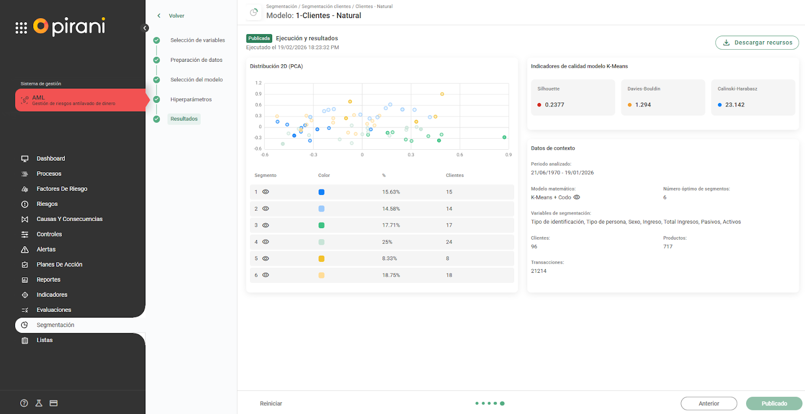
¿Cómo se visualizan los resultados de la segmentación?
Una vez ejecutado el modelo, podrás visualizar:
- Distribución de los segmentos generados.
- Representación gráfica de los clústeres.
- Indicadores de calidad del modelo.
- Detalle técnico de la ejecución.
También tendrás acceso a:
- Modelo utilizado.
- Variables seleccionadas.
- Clientes, transacciones y productos analizados.
- Período evaluado.
- Recursos descargables.
- PDF de segmentación (cuando esté disponible).
¿Cómo se interpretan los indicadores de calidad?
Los indicadores se generan automáticamente al finalizar la segmentación.
¿Cómo interpretar el indicador Silhouette?
Mide la cohesión interna de los grupos.
- Evalúa qué tan similares son los elementos dentro de un mismo clúster.
- Incluye sistema tipo semáforo y tabla de equivalencias.
Interpretación:
- Valor bajo → Segmentación débil.
- Valor moderado → Aceptable si otros indicadores lo respaldan.
- Valor alto → Mejor calidad comparativa.
¿Cómo interpretar el indicador Davies–Bouldin?
Mide la separación entre grupos.
- Evalúa qué tan diferenciados están los clústeres entre sí.
- Incluye sistema tipo semáforo.
Interpretación:
- Valor alto → Segmentación débil.
- Valor medio → Aceptable.
- Valor bajo → Mejor diferenciación.
En este caso, menor valor es mejor.
¿Cómo interpretar el indicador Calinski–Harabasz?
Evalúa la relación global entre homogeneidad y heterogeneidad.
- Entre más alto el valor, mejor.
- Siempre debe compararse con otra ejecución.
- No se interpreta de forma aislada.
Este indicador requiere al menos una segunda ejecución para determinar cuál configuración es superior.
¿Cómo decido cuál modelo es mejor?
Debes comparar los indicadores entre distintas ejecuciones.
Reglas generales:
- Silhouette → Mayor es mejor.
- Davies–Bouldin → Menor es mejor.
- Calinski–Harabasz → Mayor es mejor (comparativo).
La mejor segmentación será aquella que:
- Muestre consistencia entre indicadores.
- Sea estadísticamente robusta.
- Sea interpretativamente útil para el negocio.
Opciones disponibles:
- Nueva ejecución → Inicia una nueva corrida.
- Reanudar ejecución → Permite ajustar una ejecución anterior.
Cada modelo puede ejecutarse de forma independiente.
